The ihakimi platform’s Agent Analytics page provides detailed insights into the performance of individual agents managing your chatbots. This documentation outlines the key metrics, visualisations, and use cases available on the Agent Analytics page.
Overview
The Agent Analytics page is divided into sections that highlight agent performance over a selected timeframe (e.g., last 7 days). It includes both summary and detailed views to help you monitor and optimize agent productivity and efficiency.
Key Metrics and Visualizations
Agent Performance Summary:
Top Agent Highlight: This section list a highest performing agent metrics.
- Messages Sent: Total number of messages sent by the agent.
- Average First Response Time: Average time taken by the agent to respond to the first message.
- Assigned Conversations: Number of conversations assigned to the agent.
- Done Conversations: Number of conversations marked as done by the agent.

Detailed Agent Performance Table: This table lists individual agents along with various performance metrics. The columns include:
Member: Agent’s name and avatar.

Messages Sent: Total messages sent by the agent.

Notes: Number of notes added by the agent.

Bot Users Replied: The number of bot users with reply by the agent.

Assigned: Number of conversations assigned to the agent.

Done: Number of conversations marked as done by the agent.

Average First Response Time: Average time taken by the agent to respond to the first message.

Average Resolve Time: Average time taken by the agent to resolve conversations.

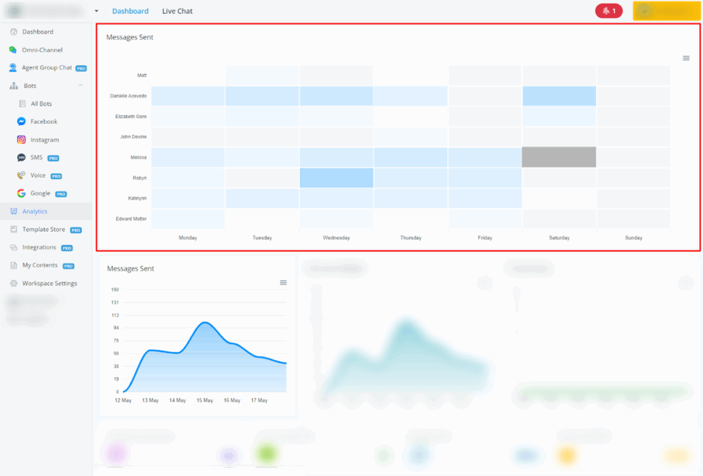
Messages Sent: Total number of messages sent by your agents on each day.

Bot Users Replied: Number of unique bot users who interacted with your agents.

Private Notes: The number of notes the agent has added.

Assigned Conversations: The number of conversations assigned to the agent.

Done Conversations: The number of conversations the agent has marked as done. This indicates the agent’s efficiency in resolving conversations.

Messages Sent: The total number of messages the agent has sent. This metric indicates the agent’s activity level in terms of communication.

Bot Users Replied: The number of unique bot users the agent has replied to. This metric shows the breadth of the agent’s engagement with different users.

Conversations:
- Assigned Conversations: This metric tracks the number of conversations that have been assigned to agents.
- Done Conversations: This metric tracks the number of conversations that have been marked as done by agents.

Average First Response Time and Average Resolve Time:
- Average First Response Time: This metric tracks the average time taken by agents to respond to the first message in a conversation.
- Average Resolve Time: This metric tracks the average time taken by agents to resolve a conversation from the first message to the time it is marked as done.

By Agents:
- Assigned Conversations: This metric tracks the number of conversations that have been assigned to each agent.
- Done Conversations: This metric tracks the number of conversations that have been marked as done by each agent.

Average First Response Time: This metric tracks the average time taken by agents to respond to the first message in a conversation. It is measured in minutes.

Average Resolve Time: This metric tracks the average time taken by agents to resolve a conversation from the first message to the time it is marked as done. It is measured in minutes.

Use Cases:
Monitor Agent Performance: Track key metrics such as messages sent, response times, and resolved conversations to evaluate and improve agent performance.
Identify Top Performers: Recognize and reward agents who demonstrate exceptional performance, as highlighted in the top agent summary.
Optimize Response Times: Analyze average response and resolve times to ensure timely support and enhance customer satisfaction.
Workload Distribution: Assess the distribution of assigned and done conversations to manage agent workload effectively and avoid burnout.
Performance Reviews: Utilize detailed performance metrics during agent performance reviews to provide specific feedback and set improvement goals.