The WhatsApp Conversations Report monitors interactions carried out through WhatsApp, essential for evaluating engagement and communication effectiveness.
Steps to Access:
- Within your bot, go to Analytics.

- Select WhatsApp Conversations from the left-side menu.

Available Report Types
Here is a brief explanation for the graphs in the WhatsApp Conversations reports:
Conversations Cost:
Line Graph:
- The red line represents the cumulative cost of conversations over the selected period.
Conversations by Type:
Bar Graph:
- The green bars represent paid conversations.
- The light blue bars represent free conversations.
Pie Chart:
- The green section shows the percentage of paid conversations.
- The light blue section shows the percentage of free conversations.

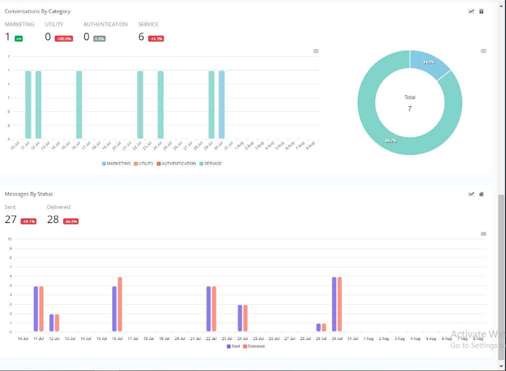
Conversations by Category:
Bar Graph:
- The green bars represent marketing conversations.
- The red bars represent authentication conversations.
- The blue bars represent service conversations.
- The gray bars represent utility conversations.
Pie Chart:
- The green section shows the percentage of marketing conversations.
- The red section shows the percentage of authentication conversations.
- The blue section shows the percentage of service conversations.
- The gray section shows the percentage of utility conversations.
Messages by Status:
Bar Graph:
- The blue bars represent sent messages.
- The red bars represent delivered messages.

These reports help monitor the costs, types, categories, and status of messages within WhatsApp conversations, providing valuable insights for performance analysis.
If you need further assistance, please submit a ticket at [email protected]