Accessing Advanced Subscriber Analytics
We’re excited to introduce a new feature: Subscriber Analytics. This feature lets you track your chatbot’s performance by viewing advanced subscriber insights. Here’s how you can make the most of it:
1. Enabling Advanced Subscriber Analytics
By default, advanced analytics is disabled. To enable:
- Go to Workspace Settings > Settings.
- Ensure Conversation Mode is activated.
Once activated, you can access more detailed subscriber insights for each chatbot.

Conversation Session Timeout
When a conversation is closed, if the bot user sends a message within the conversation session timeout minutes, it will reopen the current conversation. Otherwise, it will start a new conversation.
2. Navigating Subscriber Analytics
After enabling, you’ll see a new Subscribers section under your bot’s analytics.
Customizable Period
You can view records and insights by selecting a specific time frame.

Reports:
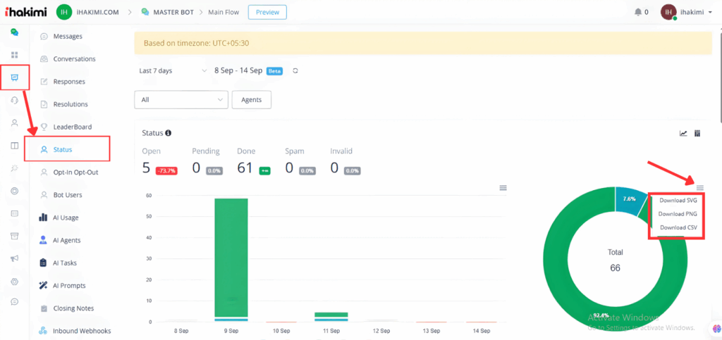
Status: These metrics show chats according to their status in the live chat, such as “Open,” “Pending,” “Done”, “Spam,” and”Invalid.” You can see the total number of records in a specific period.

Unanswered:
This report shows how many chats remain unanswered in your selected duration.

Unsubscribed:
This report shows the number of new subscribers, unsubscribers, opt-out SMS, and opt-out emails.

Unassigned:
You can see reports showing how many new and unassigned subscribers.

Subscribed vs Unsubscribed
You can see in the selected period how many subscribers subscribed and how many unsubscribed.

Opt-in SMS vs Opt-out SMS
You can see in the selected period how many subscribers opt-in sms and opt-out sms

Opt-in Email vs Opt-out Email
You can see in the selected period how many subscribers opt-in email and how many opt-out email

Subscribed By Source
You can see how users subscribe to the bot, user-initiated chat, live agent, or bot automation.

Unsubscribed By Source
How many unsubscribed, by the user itself, by a live agent and by the bot automation

Opt-in SMS By Source
You can see how many users opt for SMSs through user-initiated, live chat agents and bot automation.

Opt-out SMS By Source
You can see how many users opt into SMSs through user-initiated, live chat agents and bit automation.

Opt-in Email By Source
You can see how many users opt into SMSs through user-initiated, live chat agents and bot automation.

Opt-out Email By Source
You can see how many users opt in through user-initiated, live agent, and bot automation.

How to download the report:
You can download each of the reports in SVG, PNG and CSV.

How to change the Chart view:
You can also change the chart view.

How We Count Source
Certain user actions exist for these statistics, like when they press the unsubscribe link in an email or type stop as sms as a reply.
User-Initiated
When you send an email to the user, and the user clicks on the unsubscribe link, it means an opt-out email by the user-initiated.

Bot Automation
When you use actions in the flow builder, like unsubscribing from email, this is recorded as a source by Bot Automation.

Live Agent
When the Agent can do it action from the Live chat, then the source is called a live agent. For example, unsubscribe from the live chat and then count as a Live Agent.
