The Closing Notes Report allows you to review the notes left when interactions with users are closed, helping to better understand the context of conversations.
Steps to Access:
- Within your bot, go to Analytics.

- Select Closing Notes from the left-side menu.

Available Report Types
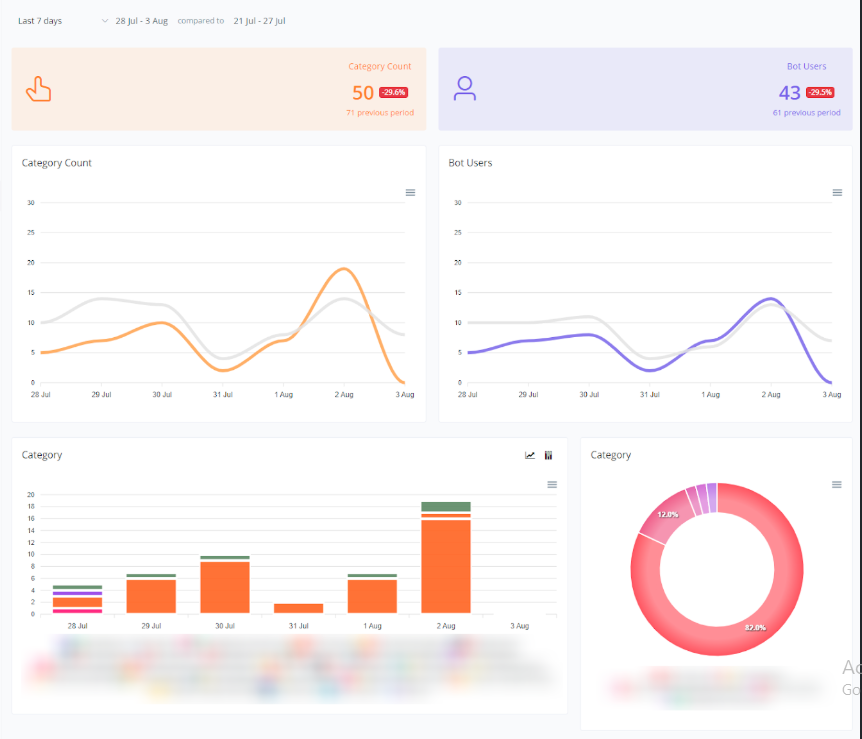
- Category Count and Bot User Graphs
The following graphs show daily variations in the category count and the number of bot users.
1.1 Category Count Graph
- Orange and Gray Lines: Represent the category count in the current and previous periods, respectively.
1.2 Bot User Graph
- Purple and Gray Lines: Represent the number of bot users in the current and previous periods, respectively.

1.3 Category by Bot Users
The following graphs show the distribution among different closing notes added for the bot users. These data help visualize how closing notes are being categorized over time.
- Bar Graph: Represents the number of closing notes added in each category for different bot users over the current and previous periods.
- Donut Chart: Provides a percentage view of the distribution of closing note categories added by each bot user, allowing for a quick analysis of the proportion between categories.
If you need further assistance, please submit a ticket at [email protected]
